50型罐体
产品特色:◎蒸馏釜腔体、搅拌机主体皆采用 SUS 316L不锈钢制成◎可完全自动化控制◎电源输入380V.III.50HZ◎三菱PLC控制和触摸人机界面◎远程控制调节器,可实现远程监控作用原理:主要参数:※尺寸及重量項目JIAN- 3R 15JIAN- 3R 25...

18038218888
0769-81015688
微信扫一扫联系我们
产品特色:◎蒸馏釜腔体、搅拌机主体皆采用 SUS 316L不锈钢制成◎可完全自动化控制◎电源输入380V.III.50HZ◎三菱PLC控制和触摸人机界面◎远程控制调节器,可实现远程监控作用原理:主要参数:※尺寸及重量項目JIAN- 3R 15JIAN- 3R 25...
产品特色:
◎蒸馏釜腔体、搅拌机主体皆采用 SUS 316L不锈钢制成
◎可完全自动化控制
◎电源输入380V.III.50HZ
◎三菱PLC控制和触摸人机界面
◎远程控制调节器,可实现远程监控
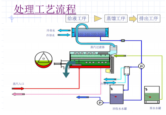
作用原理:


主要参数:
※尺寸及重量
項目 | JIAN- 3R 15 | JIAN- 3R 25 | JIAN- 3R 50 |
干燥重量 | 450 | 525 | 600 |
运转重量 | 465 | 550 | 660 |
外形尺寸 | W1,100 | W1,150 | W1,150 |
注:设备详细尺寸参数以实施图纸为准
标准机型及能耗
型号 | JIAN- 3R 15 | JIAN- 3R 25 | JIAN- 3R 50 |
耗电量 | 2.47KW | 2.77KW | 3.10kw |
所需冷却水循环水量--流量(L/min) | 30 | 50 | 96 |
参考冷却塔 | 10Rt | 10Rt | 10Rt |
冷却熱量(kcal/hr) | 9600 | 14400 | 28800 |
所需的蒸气量--瞬间最大消耗量 | 30kg/hr | 50kg/hr | 100kg/hr |
所需的蒸气量--平均消耗量 | 15kg/hr | 25kg/hr | 50kg/hr |
※瞬间最大使用量是指设备开始运转的前5分钟设备预热阶段所需蒸气量
此时设备入口的蒸气供给压力要保持在0.2MPa以上。